四川天馬玻璃有限公司 2019年度“水環式真空泵”招標公告
四川天馬玻璃有限公司
2019年度“水環式真空泵”招標公告
天馬司招(2019)WJ-004號
一、 招標項目概況
1、 招標項目名稱:2BW4 -203水環式真空泵。
2、 采購量:2臺。
3、 技術要求:具體技術參數詳見下表;若不清楚請聯系楊經理:13882575692。
3.1 總的要求
[1] 本規范書適用于四川天馬玻璃有限公司技改項目水環真空泵設備采購,包括泵的本體及其驅動裝置、輔助設備系統的功能設計、結構、性能、安裝和試驗等方面的技術要求。
[2] 本規范書所提出的是最低限度的技術要求,并未對一切技術細節做出規定,也未充分引述有關標準和規范的條文。賣方應保證提供符合國家有關安全、環保等強制規范要求和現行中國或國際通用標準的優質產品。
[3] 水環式真空泵及電機等附屬件采用國產先進的設備。
[4] 賣方提供的設備應是全新的和先進的,并經過運行實踐已證明是完全成熟可靠的產品。
[5] 凡在賣方設計范圍之內的外購件或外購設備,賣方應至少要推薦2至3家產品供買方確認,且買方具有選擇的權利,而且買方有權單獨采購,但技術上均由賣方負責歸口協調。
[6] 在設備制造前,買方有權因設計需要修改技術參數,賣方應無條件接受。
[7] 本技術規范所使用的標準,如遇到與賣方所執行的標準不一致時,按較高的標準執行。
[8] 所有文件中的單位均采用國際單位制。
[9] 本協議為訂貨合同的附件,與合同正文具有同等效力。
[10] 賣方對本技術規范的異議,需在報價書中以“對規范書的意見和合同規范書的差異”為標題的專門章節中有詳細描述,未提出異議的,視為接受并同意本規范書的規定。
3.2 采購范圍
本次采購 設備供貨范圍:2BW4 -203水環式真空泵大成套2臺套(含設備本體及聯軸器、汽水分離器及管路等)以及部分專用備品備件;詳見章節2.4.2運行條件及參數。
賣方參加所供應設備的調試和性能驗收。賣方提供詳細的供貨清單、技術文件和資料。所供設備必須為賣方生產。
3.3技術標準
賣方采用的設計、制造標準和規范方面應符合下列要求:
在標準、圖紙、質量記錄、和操作手冊上均采用國際單位(SI);設備銘牌按制造廠標準;制造標準和規范按下列標準執行,原則上可采用國家和企業標準,如采用國際標準,則所采用的標準應不低于國內標準。這些標準應符合或高于下列標準的最新版本。賣方采用的標準需在投標文件中列出。
中華人民共和國國家標準 GB
電力部標準 SD
機械部標準 JB
3.4設計條件
3.4.1環境條件
(1)本采購 水環式真空泵在買方1號空壓機房內布置
(2)循環工藝冷卻水
正常供水壓力 0.25MPa
供水溫度 38 ℃
正常回水壓力 0.2 MPa
| 技術項目 | 技術要求 |
| 電機功率 | 37KW(電機能耗等級要求:達到最新國家2級能耗以上) |
| 吸氣量 | 20m3/min |
| 極限壓力 | 3.3*103Pa |
| 氣水分離器 | 304不銹鋼材質,帶高液位自動溢流裝置,低液位自動補液功能。 |
| 管路,閥件 | 304不銹鋼材質。 |
| 管式換熱器 | 304不銹鋼材質,臥式安裝。 |
| 控制柜 | 控制補水;缺水停機;顯示工作液溫度。 |
| 冷卻循環水壓力 | 0.2-0.4MPa |
| 運行方式 | 連續 |
| 電壓等級 | 380V |
| 布局位置 | 1號空壓機房 |
(3)電源 380V/50Hz/3Ph220V/50Hz/1
(4) 儀表電源 24V DC
3.4.1.1水源
工業循環水水質。
3.4.2運行條件及參數
水環真空泵
3.5技術要求
3.5.1總的要求
賣方所提供的水環真空泵應是技術先進,經濟合理、成熟可靠的產品,不是試制品,并具有較高的靈活性。
3.5.1機械設備要求
泵設備本體
賣方保證滿足買方提出的性能設計參數,保證在工作容量范圍內,均能長期安全穩定運行。
設備零部件采用先進、可靠的加工制造技術,有良好的表面幾何形狀及合適的公差配合。
泵的運行維護
所有泵設計均為連續運行。為便于維護和檢修,泵及輔助設備結構形式應設計成易于拆卸,并提供吊耳、吊環和其他專門設施。
每臺泵和其附屬設備的布置方式在不中斷裝置運行的情況下,對于那些受磨損或需要調整和檢查的部件,能便于安全靠近操作,維修和拆卸。特別是要確保在維修工作或替換期間不需要斷開和拆卸主管道或其他裝置重要部件。
泵及其輔助設備(包括基礎和支座在內),應能經受所在地區地震力的作用。在設計地震烈度級的地震作用下,設備均能承受并保持結構上的完整性。
接口要求
凡須賣方提供的管道接口均采用法蘭連接,其法蘭必須符合國家標準。賣方應提供泵進、出口配對法蘭的加工制造圖紙。
凡設備接口為法蘭連接的,投標方應配套提供反法蘭盤及連接件(含墊片、螺栓及螺母,不得采用石棉類墊片);凡配套提供的閥門為法蘭連接的,投標方應配套提供雙反法蘭及連接件(含墊片、螺栓及螺母,不得采用石棉類墊片)。
所有泵和附件都應固定在公用底板上作為一個整體機組供應,這些附件包括但不限于:完整的管理、閥門、接線和操作端子牌。
泵的接口方位及地腳螺栓安裝尺寸滿足買方要求。
凡須賣方提供的管道接口均采用法蘭連接,其法蘭必須符合國家標準,并按照GD87-0506制造。賣方應在定貨后3天內提供泵進、出口配對法蘭的加工制造圖紙。
3.5.3制造的基本要求
設備制造嚴格按照制造規范、標準進行。加工前按照本技術協議的要求,編制質量控制計劃和質量檢查計劃報買方認可。
鑄件應符合JB/T6880.1~3標準的規定,不應有影響強度的縮孔、氣孔、裂紋等缺陷。鑄件表面應用噴丸、酸洗或其它方法清理干凈。
3.5.3.1生產制造標準
泵、電動機及附屬設備的設計和制造,符合現行使用的有關中國國家標準和中國部頒標準或技術來源所在國家的規范和標準。賣方應在投標書中詳細列出泵、電動機及附屬設備的設計﹑制造﹑檢驗﹑裝配﹑安裝﹑調試﹑試運﹑驗收﹑試驗﹑運行和維護等有關規程、規范和標準清單,供買方確認。
標準和規范至少包括:
Ø 滾動軸承通用技術規則 GB/T307.3-1996
Ø 球墨鑄鐵件 GB1348-1988
Ø 灰鑄鐵件 GB9439-1988
Ø 泵用鑄鋼件 JB/T6880.2-1993
Ø 泵產品涂漆技術條件 JB/T4297-1992
Ø 泵的振動測量與評價方法 JB/T8097-1999
Ø 泵的噪聲測量與評價方法 JB/T8098-1999
Ø 水環式真空泵和水環壓縮機氣量測定方法GB/T13930-1992
Ø 水環真空泵和水環壓縮機試驗方法GB/T13929-1992
Ø 水環式真空泵和水環壓縮機JB/T7255-2005
Ø 賣方應提供的國內、國際技術標準
如果本技術規范有與上述規程、規范和標準明顯抵觸的條文,賣方應及時通告買方進行書面解決。
從訂貨之日至賣方制造之日的這段時期內,買方有權提出因規程、規范和標準發生變化而產生的補充要求,賣方遵守這些要求。
3.5.4性能保證
3.5.4.總的保證值
Ø 噪聲水平(距泵體外壁1米、距地面高(泵高+1)/2米處):___≤85___dB(A)
Ø 設備年可用率大于等于99%,年可利用小時數為7500小時
Ø 泵殼體材質為鑄件,壽命:> 300000 小時;
Ø 葉輪壽命:> 45000 小時;殼體壽命不低于: 300000 小時;
Ø 葉輪材質為不銹鋼
Ø 密封材質優質碳素纖維填料密封壽命不低于:___ 15000 小時__
Ø 所有設備性能保證期為頒發接受證書后3年,大修年限(按裝置最大連續運行時間計)應大于5年。
賣方應保證所提供的真空泵的滿足抽氣量、壓力及其他性能。在設計負荷下,買方按賣方的有關真空泵的安裝要求進行安裝,并按賣方的運行、維護手冊進行操作及維護的情況下,賣方提供泵的額定參數
3.5.5總的質量文件
泵的主要零部件如殼體,葉輪等按圖紙及技術文件要求進行功能檢查和試驗,以保證設計和結構滿足本規范要求。
賣方提供所有材料和零部件的質量保證書和/或復檢試驗報告。采用材料的化學成份、機械性能及內在質量必須符合圖紙及技術文件的規定。
賣方在設備出廠發運的同時提供有關質量保證的各項質量文件和技術文件。這些文件至少包括:
·產品檢驗合格證書;
·主要零部件材料試驗合格證書;
·安裝、使用、維護手冊;
·本體設備及附屬設備總圖及相關的部件圖;2 技術服務和驗收
賣方在泵試運行性能驗收階段應根據買方要求派出技術服務人員的專業參與試運行性能驗收。
2.技術服務
2.1.技術資料
2.1.1.文件提交的具體要求
(1) 合同簽訂后7天內,賣方提供設計用圖紙和資料5套和電子版一套,內容包括但不限于:
v 泵組的性能數據及性能曲線
v 泵組的靜載荷和動載荷
v 帶材料明細表的輔助管線布置圖及接管表
v 其它與土建相關資料
(2) 隨機圖紙和文件
v 泵裝配圖
v 用戶操作、維修和保養技術手冊(含使用說明書)
v 零部件和附件清單
v 分包商的產品說明書
v 材料說明書
v 產品質量檢驗合格證書
v 帶材料明細表的泵剖面圖
v 帶材料明細表的密封剖面圖
v 安裝、操作、維護、檢修說明書
v 泵及電動機說明書
2.1.2資料提交的具體要求
賣方必須提供下述的安裝施工、調試、試運、機組性能試驗和運行維護所需的技術資料(具體清單由賣方開列,買方根據需要提出補充要求并最終確認)。
(1) 設備的安裝、運行、維護、檢修說明書,包括設備的結構特點、安裝程序和工藝要求,運行操作規定和控制數據、定期校驗和維護說明。
(2) 賣方應提供備品、配件總清單和易損零件圖。
(3) 檢驗記錄,試驗報告及質量合格證等出廠報告。
3.設計聯絡及售后服務
1、賣方應指定專人負責設計聯絡。
2、賣方須按承諾提供售后服務及在保質期內的免費維修,超出保質期后的維修只收取材料費用。
3、賣方需承諾在收到買方故障申報24小時內給予響應,48小時內抵達維修現場。
4調試
1、賣方應派遣有從事同類工作三年以上實踐經驗的技術人員負責設備的調試及運行工作,直到保證正常穩定運行。
2、調試運行期間,在買方的工程技術人員的監督下,賣方在現場負責操作、測試和調整。測試、調試方案及記錄表格式應由買方認可后方可執行。
3、供應的設備、系統應參加并滿足我司滿負荷連續試運行,滿負荷連續試運行期間在賣方監督下由我司運行人員操作。
5性能試驗和驗收
1. 性能驗收試驗的地點為設備安裝現場。
2. 性能驗收由買方主持,賣方參加。進行性能驗收試驗時,一方接到另一方試驗通知而不派人參加試驗,則被視為對驗收試驗結果的同意,并進行確認簽蓋章。
3. 性能驗收試驗所需的測點、 一次元件和就地儀表的裝設應由賣方提供。賣方也要提供試驗所需的技術配合和人員配合。
4. 性能試驗的費用包含在合同總價內。
5. 性能驗收試驗結果的確認
性能測試應滿足本技術規范書的保證及承諾要求。
性能驗收試驗報告以買方為主編寫,賣方參加,共同簽章確認結論。如雙方對試驗的結果有不一致意見,雙方協商解決;如仍不能達成一致,則提交雙方上級部門協調。
性能試驗合格,試生產期滿,各項指標達到設計要求,由買方向賣方簽發驗收合格文件。
6.供貨范圍
賣方應在合同規定的時間內,提供買方所需數量的設備和備件及相關技術文件,在安裝、調試、功能與性能測試、試運行期間提供技術服務,并保證符合本標書的條文和買方書面提出的特殊要求。
賣方應明確設計參數的允許變動范圍,買方在設備正式制造前有權在這一范圍內變更設計參數,賣方不應增加設備價格。
供貨范圍為:2BW4-203水環式真空泵大成套2臺(套)及其配套的輔助系統。
至少包括:
(1)主體設備
·泵本體
(2)輔助設備
所供的非國家標準件類備件附帶加工圖紙,且保證這些圖紙的完整性和正確性,國家標準件類部件開列標準代號及參數。
同時提供10年的備品備件和磨損件保障,即賣方應保證在裝置投運后10年內,當買方提出要求時,繼續以優惠的價格和條件向買方提供設備正常運行所需備品備件和磨損件。如賣方停止或不制造某些備品備件,賣方提前半年通知買方,以便買方有足夠的時間訂購一批所需備件,在此種情況下賣方向買方免費提供該備件的圖紙及技術資料。
質保期內,因設備質量問題而不能正常運行,賣方免費為買方處理或更換,更換的部件不計入隨機備品中。賣方免費更換后的部件或設備質保期順延一年。
質保期的定義見商務標書。
(3)專用工具
上述所有設備在開車,調試,運行與維護所需的專用工具價格含在合同總價內。
(4)附件
Ø 地腳螺栓及相關安裝附件;
Ø 泵接口處及其它供貨范圍內的管道接口處的法蘭及反法蘭,以及配套螺栓;
Ø 泵進出口正反法蘭和緊固件;
Ø 保護措施及停運防護設備;
Ø 設備標志:設備銘牌采用耐腐蝕的金屬板制造。銘牌安放在運行人員容易看到的地方。
(5)潤滑油
第一次加注的及調試和試運行期間所用的潤滑油(賣方保證所用的潤滑油能在中國市場買到)。
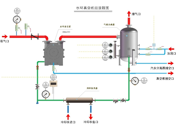
附水環式真空泵流程示意圖:

二、投標須知
1、本著公開、公平、公正、陽光、透明的原則面向全社會進行公開招標,歡迎有符合資質的生產廠家及代理商參與投標。
2、投標保證金:投標方于2019年3月6日17:30時前以銀行轉賬方式向招標方指定賬戶(開戶行名稱:四川天馬玻璃有限公司,開戶銀行及賬號:工行射洪縣支行 2310 4641 0902 0103 760)交納10000.00元(人民幣壹萬元整)投標保證金,若投標方在招標方賬戶已有足額的貨款或保證金,則投標方不需重新繳納保證金,只需書面委托招標方從其賬戶中扣除足額的保證金即可;若在招標方賬戶無足額保證金,須繳納足額的保證金。招標結束確定中標簽訂合同后,未中標者的投標保證金在10個工作日內不計息一次性全額退回;中標者的投標保證金自動轉為合同履約保證金。
3、交貨時間:合同簽訂后按招標方合同或訂單要求時間交貨。
4、結算方式:電匯結算;貨物驗收合格,供方開具16%增值稅專用發票,發票在招標方財務掛賬40天后支付貨款。
5、本次招標拒絕轉包、分包。
6、本次招標拒絕以聯合體的形式投標。
7、紀律要求:投標方或投標方工作人員或中間人在本投標過程中不得以貨幣、實物、有價證券、吃請或其他任何形式賄賂招標方相關人員;投標人不得有串標、圍標、提供虛假證明材料、轉包、分包、聯合投標等違規投標行為,一經查實、將沒收全額投標保證金;并取消投標資格。
三、 投標人的資質要求及審查方式
凡在中華人民共和國境內注冊,遵守有關的國家法律、法規,具有獨立法
人資格并符合下列資格者均可參與投標。
1、具有獨立承擔民事責任能力的法人企業,具有有效的營業執照、組織機構代碼證、稅務登記證或三證合一、五證合一的營業執照等資質證書(為一般納稅人、能開具正規的16%增值稅專用發票)。
2、投標單位在本行業屬于馳名商標、且具有良好的信譽和口碑。
3、審核方式:采取資質后審;
四、報名時間及方式
報名時間:2019年2月26—3月6日,8:30—12:00,14:00—17:30(雙休日、節假日除外,北京時間)
報名方式:投標方將投標報名文件送至招標方或者通過郵寄、郵件的方式送達
收 件 人:四川天馬玻璃有限公司招標采購委員會
地 址:四川省射洪縣沱牌鎮沱牌大道999—A號
聯系電話:何先生13982559056 0825-6766888-8368 Email:hehaiyang@smglass.com.cn
五、投標文件發放
1、投標文件發放時間:2019年2月26日—3月6日,8:30—12:00,14:00—17:30(雙休日、節假日除外,北京時間)
2、發放地點:四川天馬玻璃有限公司招標采購委員會辦公室(采購部)
3、獲取方式:報名成功且已繳納保證金的投標人,可到招標人現場索取或以郵件、快遞的方式索取招標文件(招標文件不收費,快遞費由投標方支付)。
六、投標文件的組成、要求及遞交
(一)投標書組成
1、投標書及投標書目錄
2、投標人資質文件
3、投標報價表
4、投標須知
(二)投標書的簽署、密封及標記
1、投標書的簽署:投標書須由投標人法人代表或法人代表委托代理人簽署;電話、傳真、郵件、微信、QQ等形式送達的投標書不予接受。
2、投標書的密封與標記:投標書須密封完好,須在封口處加蓋投標單位公章,并確保投標書標記清晰。
(三)投標書的遞交及截止日期:投標書遞交截止日期為2019年3月7日17:30前(北京時間)。投標人須在招標人規定的投標截止日期之前將投標書郵寄或送至招標人處,截止投標日期之后的投標文件,招標人有權拒絕接受。若投標人發現投標書有誤,需在投標截止日期前用正式函件更正,否則以原投標書為準。
七、開標日期及地點、評標辦法、中標、合同簽訂:
(一)開標日期:擬定于2019年3月8日10:00時,若有變動另行通知。
(二)開標地點:四川天馬玻璃有限公司四樓會議室。
(三)開議標方式:所有投標方需派代表參加招標方現場開議標會議。
(四)評標辦法、中標、合同簽訂(詳見招標文件)。招標方評標委員會對投標人投標資料進行綜合評審后,擇優選擇中標人。招標人對未中標的投標人不作任何未中標的原因解釋,招標人對投標書實行保密管理,概不退還。
八、發布公告的媒介
本次招標公告于2019年2月26日在招標方公司網站(http://www.rike-embroidery.com.cn)、及相關微信平臺、公司公告欄發布。本公告有效期截止至2019年3月6日17:30(北京時間)。
四川天馬玻璃有限公司
二〇一九年二月二十六日